AMCプロセスモニタリング装置

AMC(Airborne Molecular Contamination)

半導体製造におけるAMCの問題点

半導体プロセスエンジニアにとって、クリティカルな空気中分子汚染(AMC)の監視は、欠陥(Defect)や編位(Excursion)を回避し、サイクルタイムを改善し、最終的には歩留まり管理を成功させるために不可欠な要素です。

図 1. 空気中の分子汚染は、ウェハ上の欠陥を引き起こす可能性があります。
粒子形成、ウェハ腐食、パターニング不良等によるものです。上の図を参照してください。

左の図は、いくつかの故障モードを示しています。右の図は、フォトレジスト層内に凝集した汚染物質を示しています。

AMC の発生源は何ですか?

内部および外部からの発生源。
・プロセス化学物質
・期限切れまたは不良フィルタ
・プロセスツールのリーク
・クリーンルーム用建材からの汚染
・メイクアップエア

その答えはどこにありますか?

・コンタミネーションはありますか?
・工場内のどこで汚染が発生していますか?
・AMCイベントはいつ発生しましたか?
・再発していますか?
・AMC問題の原因は何ですか?
・ケミカルフィルタは、どのくらいの頻度で交換していますか?

SAM-S AMCモニタリング装置

図2:SAM-S AMC Monitoring System

Picarro SAM-S AMCモニタリングシステムは、業界をリードするPicarro社の(1)空洞リングダウン分光(CRDS)分析装置を(2)高性能サンプリングシステムに統合したものです。従来のサンプラー設計では、リニアマニホールドを使用して各分析装置へのガス流量を制限しているため、個々の分析装置の性能が低下します。その結果、従来のサンプラーは分析装置の性能を最低の共通分母に追いやっていました。AMCを検出するまでの時間が最終的に影響を受けるため、誤報につながったり、AMCイベントを完全に見逃したりする可能性があります。SAM-Sシステムの優れた設計は、特許出願中の非線形多重化システムを利用して最高の複合性能を確保するように最適化されており、高流量のガス流量を可能にし、クロスポートの汚染を最小限に抑え、正確なAMC濃度を迅速に報告します。Picarroシステムは、最大16の異なる場所をサンプリングできるように構成することができ、PicarroのSI3401ガス・アナライザーと組み合わせて、アンモニア(NH3)、フッ化水素(HF)、塩化水素(HCl)を測定することができます。

特徴
・インラインAMC監視システム
・pptレベルでのNH3、HF、HClの測定
・秒オーダーの応答時間
・最小限のセットアップ時間
・クリーンルーム内の複数の場所を監視(8または16ポートのサンプリングシステム)
・キーボードを内蔵した産業用コンピュータを搭載
・セキュアなソフトウェアと通信
・プログラムされたクリーニングサイクル
・クロスポート汚染を最小限に抑えるための定期的なポートパージ

メリット
・長期精度
・フィールド校正なし
・プレッシャースパイクからの回復が早い(20秒)
・自動バイパス制御
・最小限のメンテナンス

所有コストの低さ
・高スループット(応答時間:秒)
・ファブ内の最大16箇所を監視
・環境条件の質に応じた最小限のダウンタイム/メンテナンス(6ヶ月毎)
・1台のシステムで最大3種類のガスを監視することができます。NH3、HF、HCI

SAM-S AMCモニタにレーザースペクトロスコスコピー(CRDS)を何故採用するのか?

無機ガスの AMC モニタリングは、従来、イオンクロマトグラフィー、イオンモビリティースペクトロメトリー、ガスクロマトグラフィーによって行われてきました。レーザーベースの分光技術の導入により、感度、精度、データ取得速度、重要な1兆分の1(ppt)濃度レベルへの応答時間が向上する可能性があり、クリーンルーム、FOUP、製造装置のモニタリングのためのリアルタイムプロセスアプリケーションを実現することができます。

Picarro光吸収分光計は、信頼性が高く、使いやすく、コンパクトで、長期安定性と低メンテナンス性に最適化されています。CRDSレーザーアナライザは、現場でのキャリブレーションが不要で、ダウンタイムが実質的にゼロで消耗品コストも無視できるほどで、完全な分析を行うのに15分もかかりません。
これらの分析装置は現在 主要な製造拠点に設置されており、クリーンルーム環境とFOUPをリアルタイムで可能な限り低濃度にする監視をしています。測定データは業界標準のプロトコルを介して一定間隔で継続的かつ自動的に外部にエクスポートされます。

SAM-S AMC管理の応用

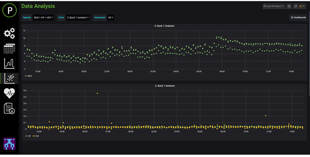
AMCモニタリングでは、8個または16個のサンプルポートからPicarro AMCシステムに様々な製造現場から空気を送り込みます。各ポートからの空気はPicarro CRDSアナライザーに送られます。ユーザーは、SAM GUI上で秒単位のデータを可視化したり、詳細な傾向分析を行うことができます。

図3: 工場内のAMCモニタ用のマルチサンプリングシステムの概要(8ポートの場合)

アプリケーション一覧

  • インラインクリーンルーム/プロセスベイAMCモニタリング
  • 新しいクリーンルームAMCのベースラインと適正化
  • 装置の排気監視
  • 化学フィルターの効率認定と分析
  • メイクアップおよび再循環空気中のAMC含有量の特性評価
  • リーク検出
  • プレナムとサブファブのエアサンプリング
  • モバイル利用可能なUPS

SAM-S ソフトウェアの特徴

SAM-S ホームスクリーン

SAM-S データ分析GUI

  • SAM-Sサンプルプランエディタを使用してサンプリング時間と場所を定義するためにレシピを設定します。
  • 基準ガスの測定を可能にして、システムのキャリブレーションを定期的に確認する。
  • サンプリングプランにクリーンな空気源をプログラミングすることで、システムのゼロベースラインを簡単にチェックできます。
  • SAMソフトウェアは、カスタマイズされたデータの可視化を可能にします

SAM-S サンプルプランエディター

ガスアナライザー仕様

Picarroキャビティーリングダウン分光法(CRDS: Cavity Ring-Down Spectroscopy)

図4: 共振吸光度を持つサンプルの有無に関わらず、CRDSシステムにおける時間の関数としての光強度。これは、光損失(またはガスによる吸収)がどのようにして時間測定に変換されるかを示しています。

微量ガス分析に必要な要素:

  • 半導体製造工場(クリーンルーム環境)においては半導体工場、リアルタイムの速度、高精度、10億分の1以上の感度で不純物気相分子(例:CO2、H2O、H2S、NH3)を測定するターンキー・アナライザーの採用が必須です。
  • また、実用的な観点からそのような微量ガス分析装置は、サンプルの前処理や希釈を最小限または全く必要とせず、堅牢でコンパクトなプラットフォームに搭載されており、運用コストも低く抑える必要があります。またオペレータフリー、遠隔操作も求められます。

上記の解法としてのCRDS:

  • CRDSは通常の光吸収スペクトラム分析装置の改良技術で測定したい気相分子の吸収度をより敏感に検知する技術です。
  • Picarro製のCRDSは、特殊な構造を持った空洞を有した特に生産ラインの日々のモニター用に開発された装置で業界最初の微量ガス分析技術です。
  • 左図のようにサンプルがない場合とある場合を比較してその差の時間をモニターすることで精密な気相分子含有率を測定します。

I:キャビティの中の光の強さ
c:光速度
τ:リングダウン時間
α:損失